データ提供 PR TIMES
本記事の内容に関するお問い合わせ、または掲載についてのお問い合わせは株式会社 PR TIMES (release_fujitv@prtimes.co.jp)までご連絡ください。また、製品・サービスなどに関するお問い合わせに関しましては、それぞれの発表企業・団体にご連絡ください。
プレスリリース配信元:株式会社グライダーアソシエイツ
ー 国内医療モール市場統計レポート第4弾(2025年11月版) ー

医療モール経営の羅針盤を目指す株式会社マゼランメディカル(本社:東京都品川区、代表取締役社長:杉本哲哉)は、2025年11月時点の「国内医療モール市場統計レポート vol.04」を発表しました。マゼランメディカルでは、所有するデータベースに基づいて、全国の医療モール数や診療所数・薬局数・立地分布・診療科目構成などを集計した市場統計レポートを半期ごとに発表しています。本レポートは2025年5月期から開始し、今回で第4弾となります。
○エグゼクティブサマリ

※本レポートにおける医療モールとは、3つ以上の診療所が同一建物または近接施設に集積する集合体を指します
ポイント1.:国内医療モール数は増加傾向、3,002軒に到達

国内の医療モール数は2025年11月時点で3,002軒と前回2025年8月比で21件増加しました。
エリア別では、東京都(825軒)、神奈川県(467軒)、大阪府(433軒)が上位を占め、1都3県に大阪・兵庫を加えた主要エリアで、全国の医療モールの4分の3以上が集積している実態が浮き彫りとなりました。一方で、徳島、山形、鳥取、愛媛など、医療モールが確認できない県もあり、地域格差が顕著です。
ポイント2.:診療科目の傾向は内科、歯科、眼科が中心

入居する主診療科目は内科(20.4%)、歯科(18.3%)、眼科(9.9%)の順に多く、日常的な受診ニーズに応える科目が中心です。

診療科の組み合わせパターンでは「眼科・歯科・内科」が最多で、ファミリー層の利便性を考慮した構成が目立ちます。
ポイント3.:医療モールの50%以上が鉄道駅から徒歩5分圏内に立地集中

医療モールの50%以上が鉄道駅最寄徒歩5分圏内に立地しており、交通利便性を重視した集患戦略が明確になっています。一方、北海道や広島、京都では郊外型や公共交通機関から離れた立地も一定数見られ、地域特性による差も確認されました。
ポイント4.:薬局運営会社ランキング:マツキヨココカラグループが首位

医療モール内に入居する薬局の運営会社(※)別では、マツキヨココカラ&カンパニーグループ(127件)が首位となり、アイセイ薬局グループ(120件)、総合メディカルグループ(111件)と続きます。また、ツルハホールディングスが4位に浮上するなど、業界再編の動きも反映されています。
※薬局開設者を運営会社(ホールディングス・グループ)単位に独自集計
○【国内医療モールの実態がわかるレポート完全版 ダウンロードは公式サイトより】

■レポート概要
●タイトル:国内医療モール市場統計レポート vol.04
●ページ数: 全23ページ
●発行: 株式会社マゼランメディカル
●ダウンロード方法:以下のURLより、メールアドレスをご登録いただくと、自動返信にてダウンロードリンクをご案内いたします。
【URL】https://magellan-medical.com/report20251224/
【今後の取り組み】
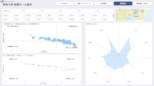
医療モール市場動向ダッシュボード 神奈川県 β版
~医療モールの市場動向をインタラクティブに可視化~

2025年12月10日に、国内医療モール市場統計データをユーザー自身がエリアや条件を絞り込んで分析できる国内初(※)の「医療モール市場動向ダッシュボード 神奈川県 β版」を一般公開しました。
※ 自社調べ(調査年月:2025年12月/日本国内における「医療モール市場動向ダッシュボード」として)
閲覧はこちら:
https://magellan-medical.com/dashboard20251210/
<ダッシュボード機能の詳細>
1. エリア別詳細分析(医療モール軒数・クリニック入居数)
神奈川県全域だけでなく、神奈川県が区分する横浜、川崎、横須賀三浦、県央、湘南、県西の6つの地域と市町を選択することで、そのエリアにおける医療モール軒数と、そこに入居する診療所数の総数を即座に把握できます。
2. 立地特性の可視化
「駅徒歩5分以内」「バス停前」など、医療モールの立地傾向をグラフ化。選択したエリアのモールがどのようなアクセス環境にあるかが一目でわかります。
3. 市場の成熟度がわかる「開業年」推移
エリア内の医療モールがいつ開業したかの時系列データを表示。成熟市場なのか、増加エリアなのかといったトレンドを把握できます。
4. 成功モデルを探る「主診療科目組み合わせ」
「内科+眼科+歯科」「内科+整形外科+歯科」など、医療モール内でどのような診療科目が組み合わされているかのパターンを集計。相乗効果の高いテナント構成のヒントが得られます。
5. 患者評価の見える化「Googleレビュー評価平均」
入居診療所のGoogle評価スコアの平均値を可視化。地域ごとの患者満足度や、評判の良い医療モールの特徴を質的な側面から分析可能です。
2026年1月末には「全体概況」のエリア拡大に加え、将来推計人口・高齢化率・地価などのデータをもとに、そのエリアにおける医療モールの「需要推計」を可視化したダッシュボードも公開予定です。

需要推計イメージ画面
マゼランメディカルでは引き続き、全国の医療モールを網羅した独自データベースに基づく「国内医療モール市場統計レポート(PDF版)」や「国内医療モール経営実態 医師アンケート結果」を定期的に発表する予定です。今後も各種レポートの発行や、医療モール経営者へのインタビュー記事の公開などを通じて、医療モールの経営支援・施策提言に資する情報発信を継続してまいります。
【会社概要】
■株式会社マゼランメディカル
本社:東京都品川区西五反田8-1-3 PMO五反田9F
設立:2024年11月14日
代表者:代表取締役社長 杉本哲哉
事業内容:医療モールにおける経営コンサルティング・戦略アドバイザリー事業
URL:https://magellan-medical.com/
※株式会社マゼランメディカルは、株式会社グライダーアソシエイツが出資するグループ会社です。
【本件に関するお問い合わせ】
医療モール経営に関する統計データに関するお問い合わせや、医療モール経営コンサルティングについてのお問い合わせは、以下のアドレス宛にお寄せください。
株式会社マゼランメディカル 事務局(担当:渋谷):info@magellan-medical.com
企業プレスリリース詳細へ
PR TIMESトップへ